zxc ®   11-Jul-2012 09:14

Unitest marine training software (UMTS) / Симуляторы судовых механизмов


Year: 1997
Version: 2.0
Developer: Marine Software
Platform: PC
Compatibility with Windows7: unknown
System Requirements: Win 32bit
Localization: english
Crack: Yeaah
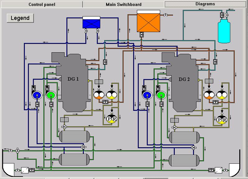
Description: Сборник симуляторов судовых вспомогательных механизмов для судомехаников. В данный программный комплекс вошли следующие симуляторы:
  • AlfaLaval Distiller
  • Auxiliary steam boiler
  • C. P. Propeller installation
  • Diagnostic systems
  • Diesel engine generators
  • Engines
  • GEA Fuel oil separators
  • Hamworthy Oily water separator
  • Hydrophore Installation
  • Hydroster Steering gear
  • Piston compressor
  • Refrigerating Plant
  • Warma Biological sewage treatment plant
  • Water pumps

Screenshots

    

UMTS

Download [16 KB]

Thank U
Reply
Navtex   09-Sep-2012 08:27
Хороший симулятор, мне понравился. Жаль только, что инструкции даны не ко всем системам, хотя разобраться можно даже и не будучи профессиональным механиком.
2
Reply
zxc ®   09-Sep-2012 12:35
Симулятор хорош, но уж очень он древний, а аналогов бесплатных пока нет (кроме Seagull CBT's)
Прикрепил инструкцию
Attachments UNITEST Marine-Training-Software Instruction.pdf (16 MB, Downloaded: 745 times)
3
Reply
Navtex   11-Sep-2012 13:28
Ну-у-у, на безрыбье, как говориться, и рак - рыба. ;-) При большом желании даже на самом древнем симуляторе определенные навыки получить можно. Техника, конечно, развивается и усложняется, но базовые принципы изменяются крайне редко. Спасибо, что хоть такой есть.
2
Reply
zome   05-Dec-2012 02:05
А какой серийный номер что то не могу запустить?
0
Reply
zxc ®   05-Dec-2012 08:55
1649А какой серийный номер что то не могу запустить?
1581252295
3
Reply
Raucci   08-Dec-2012 16:55
Не Могу запустить посоветуйте программу для запуска SOS
3
Reply
4ypa4ypsik   09-Dec-2012 16:12
Александр09, есть, называется Windows Virtual PC, лежит он на офицальном сайте майкрософт и весит 450 мб.
А конкретно нет.
0
Reply
zxc ®   02-Jan-2013 00:56
Или чтоб далеко не ходить, можно скачать у нас виртуальную машину

VMware Workstation v.10.0.3 [2014]

Разработчик: © VMware, Inc., 2013. Все права защищены. | Язык интерфейса: Английский + Русский | Таблэтка: Присутствует-Платформа:

Open released by devilfish

1
Reply
Guest   29-Jan-2013 18:43
привет привет скажите после того как скачал как же всё таки его запустить
0
Reply
zxc ®   29-Jan-2013 21:03
Это образ диска. Открыть его можно с помощью программы Alcohol 52%
0
Reply
dazart   17-May-2013 23:01
Как его запустить на виндовс 8 ?
Когда создаю образ, запускаю setup. Пишет "Невозможно запустить это приложение на вашем компьютере"
Подскажите пожалуйста, очень интересно посмотреть.
0
Reply
Guest   25-Mar-2014 08:09
при наборе серийного номера это пишет incorrect serial number or wrong CD in drive
0
Reply
dredger   26-Mar-2014 01:17
в свойствах установочного файла во вкладке совместимость поставьте галочки в чекбоксах "запускать програму в режиме совместимости с " (и в выпадающем меню выберите Windows 98/ME) и "запускать програму от имени Администратора", возможно ещё понадобится, чтобы был установлены Net Framworks 1,2,3
см.рис.
2
Reply
Sanju   11-May-2016 09:36
After installed when i try to run the program Error shows" there is no cd or wrong cd in drive". Help me to run the program.
1
Reply
refresh list

Similar releases

The Operation and Maintenance of Machinery in Motorships - N E Chell [1999, PDF]
General Engineering Knowledge (Third Edition) - H.D. McGeorge [1992, PDF]
Kongsberg Norcontrol Neptune Simulator - MC90-V v.2.3.0.0130 [2013]
Medium Speed Engine Simulator v.2.2.0.44 [2001]
Engine Room Waste Management: Oily Water and Separators - Pat Mitchell [2007, PDF]
Сепараторы и опреснители Alfa Laval / Separators and Evaporators Alfa-Laval [PDF, MPEG, XLS]
Design of Propulsion and Electric Power Generation Systems - Woud H.K, Stapersma D. [2003, PDF]
Onboard Maritime English Training Seminar - TUMSAT [2007, MOV]
Marine Technical Documentation Collection – Engines, Boilers, Pumps, Automation & Manuals - Various…
Oily Bilgewater Separators - EPA [2011, PDF]
LOAD MORE
  • Reply

The time now is: Today 19:00

All times are GMT + 3 Hours